Tel Aviv, Israel and Atlanta, GA - January 31, 2023
Mona, the leading intelligent AI monitoring platform, announces a new feature that advances its monitoring capabilities with the introduction of a new feature for assessing AI fairness.
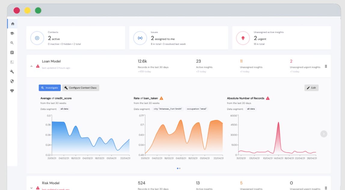
As many organizations began relying on AI in critical business functions, it has become important to identify and address algorithmic bias. The key to detecting such bias is understanding the behavior of machine learning models across different protected segments of the data within the context of the business function that the AI serves. Mona’s new AI fairness features make it simple to do that by providing a comprehensive view of the behavior of the AI system, as well automatically detecting any potential issues of bias.
With this new set of features, organizations are able to generate complete fairness reports (one-time or periodically). These reports include standard and custom (user configured) options and are applicable for both internal and external audit needs. Overall, fairness reports help organizations increase trust in their AI-driven applications.
“It is becoming increasingly important for companies that develop machine learning algorithms to determine whether biases are introduced when building datasets and training models,” said Giacomo Vianello, Principal Data Scientist at CAPE Analytics. “Mona has built tools and processes that are designed to ensure fairness—a critical step in building ethical AI.”
Fair and ethical AI is a major consideration in many industries and across a variety of use cases. Mona has taken a broad approach to fairness, and is proud to deliver the first ever ethical AI solution that addresses compliance and governance needs alongside the desire to drive business outcomes.
"Unlike other existing tools for detecting bias and fairness issues in AI, Mona is the only platform that connects the model's performance with the business outcomes, and also enables bias detection at a granular level within specific segments of the data,” says Itai Bar-Sinai, CPO & Co-founder at Mona. “We're proud to offer a solution that helps organizations trust that their AI-driven applications are ethical and up to the highest standards.”
Mona’s AI fairness features are an important step forward in the field of AI observability. For more information about our AI fairness features or to request a demo, please visit our website.
About Mona
Mona is an observability platform for AI in production. The intelligent monitoring solution helps organizations increase trust in their AI system by giving them an analytical engine that can detect issues weeks or longer before they come to the surface, and by that to help avoid AI catastrophes. The company’s highly configurable platform provides teams with tailored, real-time insights to monitor and investigate performance issues, proactively alerting them regarding model behavior anomalies and data integrity issues. Founded in 2018 by product leaders and operators from Google and McKinsey & Co., the company is backed by top VCs, with offices in Tel Aviv and Atlanta. Learn more by visiting www.monalabs.io.

